

The Benefits of Perigon
Perigon AI Analytics delivers precise, real-time data for every production cycle, from pit to pile.
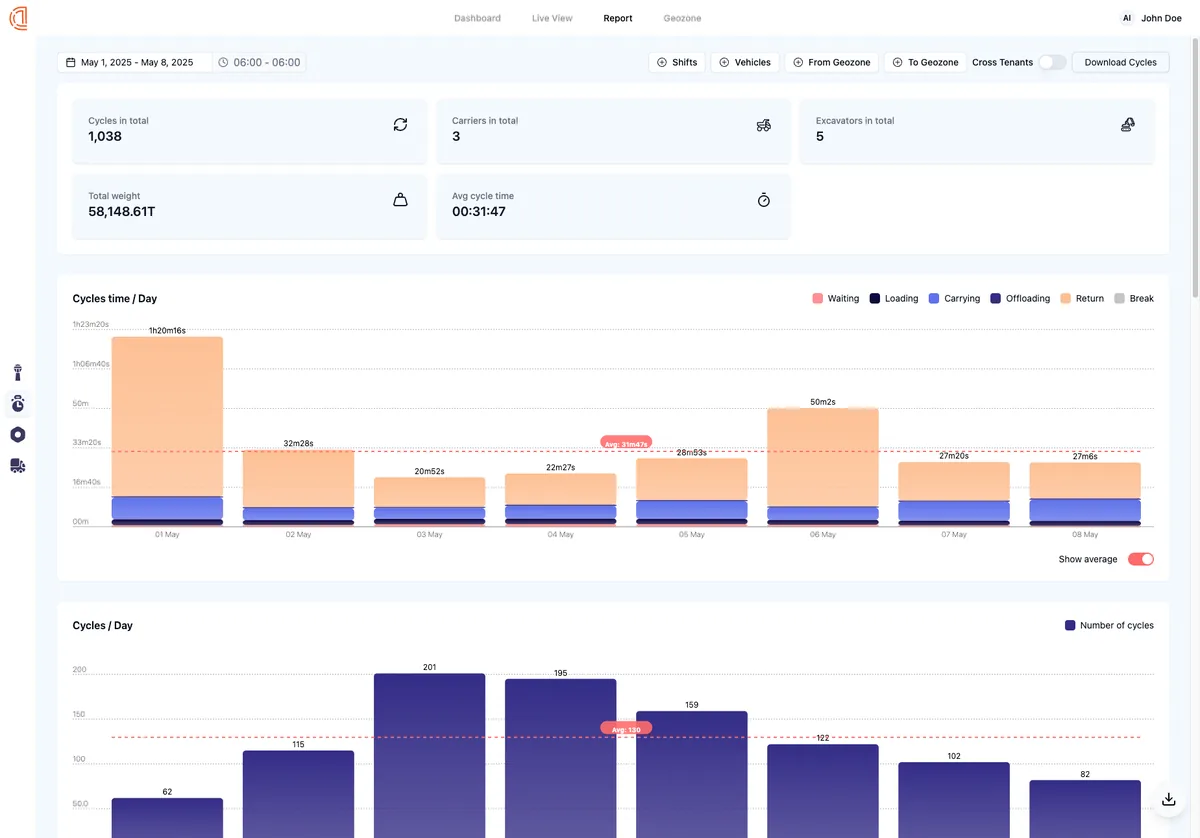
Real-Time Data Insights
Live data at every stage of your production cycle. With Perigon AI Analytics, you get real-time information that helps you make quick, informed decisions. No more waiting for end-of-day reports; you know exactly what's going on from the moment material leaves the pit until it reaches the pile.
Optimized Production Cycles
With AI you can pinpoint where your current processes can be made more efficient. Whetherit's reducing the time trucks wait to be loaded or optimizing the path they take, every minute saved in your cycle times adds up to significant productivity gains over time.
Increased Tonnage Throughput
Insights on exactly how materials move through your operations, Perigon AI Analytics helpsincrease the amount of material you can handle in a shift. This means you can get moreproduct moved without necessarily expanding your physical infrastructure or workforce.
Cost Efficiency
With better cycle times and increased throughput, you're not just moving more product;you're doing it at a lower cost per ton. This could mean less fuel used, fewer hours ofequipment operation, or simply more efficient use of your existing resources.
How the Perigon Solution Works
The Perigon Cycle Analytics System is an integrated solution that connects vehicles and excavators to the cloud, facilitating real-time data streaming and automated AI analytics reporting that is readily accessible.

Vehicles & Excavators are equipped with the KIMAX Weight Measurement, Telematics and Proximity Sensors.
Vehicles can be equipped with an in-cabin display and/or CANBUS integration.
Vehicle weight, telematics & proximity data is uploaded to the cloud every 10 seconds, for precise cycle analytics from pit to pile for each cycle performed.
In-Cloud Data Storage & Analytics.
Easy to use Web Application provides end users access to realtime data analytics and reporting.
API Connection.
Remote Calibration.
Vehicles & Excavators are equipped with the KIMAX Weight Measurement, Telematics and Proximity Sensors.
Vehicles can be equipped with an in-cabin display and/or CANBUS integration.
Vehicle weight, telematics & proximity data is uploaded to the cloud every 10 seconds, for precise cycle analytics from pit to pile for each cycle performed.
In-Cloud Data Storage & Analytics.
Easy to use Web Application provides end users access to realtime data analytics and reporting.
API Connection.
Remote Calibration.
Perigon features set